在本系列的第1部分我们看到了在没有IMC中的任何定制的情况下,我们可以在性能监控方面进行。这意味着只有安装IMC和Discovering设备...现在让我们看看自定义部分。
这是酷东西开始的地方:
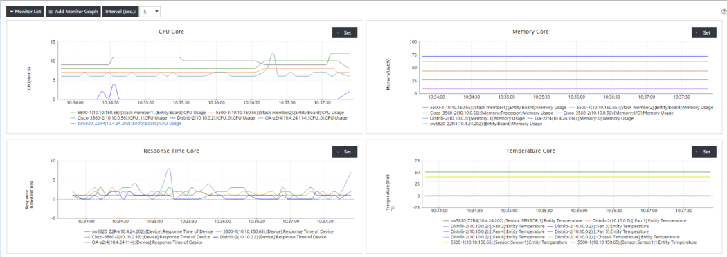
- 我们可以使用我们已经拥有的数据添加一些性能视图,以便启用。例如,这里有一些CPU的趋势线和我们的核心设备的内存用法:

- 我们还可以添加一些自定义的“实时监控”页面(在性能管理à实时监控中)。这样做,我们可以非常快速地访问实时调试的实时信息。

- 只有几个性能指标才能监控......别担心,你只需要激活约445个预定义的性能索引,以便监视这些

因此,我们可以例如监控设备温度,接口带宽,错误数据包,QoS ...以下是添加温度监控的示例:

结果:

- 如果您需要更多...,您可以添加自己的全局索引(如果可以通过SNMP获取的所有内容),无论是在现有类别中还是在用户定义的类别中。只有您需要知道的东西是您需要的数据的SNMP系统对象标识符以及计算性能索引的公式。下面我们为ArubaOS设备的SFP收发器传输电源添加到预定义类别“收发器电流传输功率”。

因此,我们现在可以添加此度量标准,因为我们通常与预定义的指标
- 让我们完成另一个有趣的功能。我们可以将上面配置的任何监视索引添加到拓扑中。例如,我们可以说,对于我们要显示温度的交换机,我们希望在链接上显示一些接口统计信息:

因此,当您选择一个设备或链接时,您应该看到这样的内容:

您可以做很多其他的事情,如添加仪表板,使用RMON,配置计划报告以通过电子邮件发送...我会让您自己发现。而且我们也可以使用IMC NTA(网络流量分析仪)模块,以便更准确地分析我们基础架构的流量。我保证我很快就会在这个系列中使用另一个博客。



